الحل المتكامل لوسطاء عقود الفروقات وشركات تداول عقود الفروقات

الحل الجاهز لإطلاق شركتك للوساطة المالية وتنميتها وتوسيع نطاقها.

متجر شامل لشركات الدعم التي تصنع الفارق.

إدارة علاقات العملاء، وبوابة الوسطاء، والشركات التابعة والوسطاء المعرفين، وإدارة المخاطر، وغير ذلك الكثير.

...

تمكين الوساطة المالية الخاصة بك

منصة العلامة البيضاء الكاملة - يظل متداولوك متفاعلين، وتظل علامتك التجارية أقوى. الرسوم البيانية المتقدمة، والتداول الاجتماعي، وتطبيقات الجوال، والعلامات التجارية.

الأدوات التي تجعلك تعمل بشكل أفضل وأسرع وأكثر ذكاءً

ابدأ الوساطة باستخدام MT5 أو MT4. مدعومًا بالبنية التحتية التي أثبتت جدارتها لدى Leverate.

ابدأ الوساطة الخاصة بك مع حل العلامة البيضاء الكامل من Leverate - إدارة علاقات العملاء وأدوات العميل.

أطلق العنان للإمكانات الكاملة لشركتك الخاصة مع حل إدارة علاقات العملاء المتخصص.

...

السيولة التي لا تنام أبدًا

مزود السيولة متعدد الأصول الخاص بك. أطلق أعمال التداول الخاصة بك، مدعومة بسيولة قابلة للتطوير من اليوم الأول.

بدءًا من دقة التسعير إلى سرعة التنفيذ، يعمل مزودو السيولة على تشكيل أداء الوساطة لديك.

السيولة المؤسسية للعملات الرقمية المشفرة لنمو الوسيط.

...

مزود التكنولوجيا الحائز على العديد من الجوائز

داخل وسيط SiRiX: لماذا يقوم كبار وسطاء الفوركس بالتبديل

يعني تشغيل وساطة العقود مقابل الفروقات في الغالب التوفيق بين حسابات العملاء ، ومراقبة تقلبات السوق ، ومحاولة البقاء في صدارة المخاطر. ولكن ماذا لو كان لديك نظام أساسي لم يواكبك فحسب ، بل ساعدك بالفعل على المضي قدما؟ لهذا السبب طورت Leverate SiRiX Broker.

SiRiX Broker ليس مجرد أداة أخرى للمكتب الخلفي ، إنه مركز قيادة شامل مصمم لتبسيط الإشراف على المخاطر وتبسيط العمليات. هذا هو بالضبط السبب في أن العديد من وسطاء العقود مقابل الفروقات الأكثر تفكيرا اليوم يبتعدون عن الأنظمة القديمة ويتبنون SiRiX كمنصة مفضلة لديهم.

أنت لا تخمن ، أنت تدير مخاطر حقيقية

إذا كنت تشرف على نشاط المتداول دون رؤية في الوقت الفعلي ، فأنت لا تدير المخاطر ، بل تترك الأمر للصدفة. يغير وسيط SiRiX ذلك من خلال توفير رؤية فورية لكل صفقة. من لوحة تحكم واحدة مبسطة ، يمكنك مراقبة من يخاطر ، وفي أي أسواق ، وإلى أي مدى ، مما يسمح لك بالتصرف قبل أن يصبح التعرض مشكلة.

تتبع كل معاملة ومبالغ وعملات للمستخدم النهائي للحصول على مراقبة مالية دقيقة ورؤى قابلة للتنفيذ. مع معلمات المخاطر القابلة للتكوين ، يتيح لك SiRiX Broker تعيين حواجز الحماية قبل حدوث الصفقات.

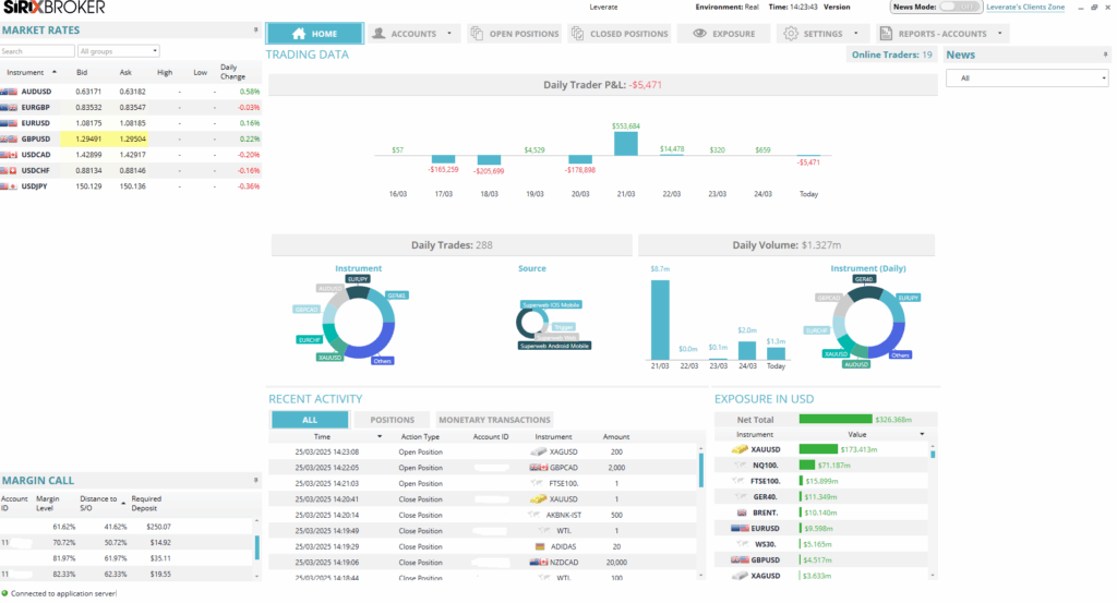
لوحة معلومات وسيط Sirix

ميزات وسيط SiRiX: مصممة للوسطاء الذين يطلبون الدقة

دعنا ننتقل إلى كل ميزة على حدة حتى تتمكن من معرفة بالضبط ما الذي يجعل SiRiX Broker لا تحتاج إلى تفكير في شركات وساطة العقود مقابل الفروقات ذات التفكير المستقبلي.

مراقبة المتداول في الوقت الحقيقي

هل شعرت يوما أن المتداولين يتحركون بشكل أسرع من فريق المخاطرة الخاص بك؟ يقوم وسيط SiRiX بإصلاح ذلك. من خلال المراقبة الحية لكل مركز ، يمكنك أن ترى بالضبط ما يفعله المتداولون ، أثناء قيامهم بذلك. لا مزيد من انتظار تقارير نهاية اليوم للقبض على المشكلات ، ستعرف قبل أن يصبح اليوم السيئ للمتداول أسبوعك السيئ.

  • تتبع PnL المباشر
  • يتم عرض الأوامر المعلقة بشكل منفصل
  • الرؤية على مستوى الموضع
  • تنبيهات فورية حول السلوك المحفوف بالمخاطر

تحليلات المخاطر العميقة

ننسى المخططات الدائرية الأساسية. تقدم SiRiX تحليلات ديناميكية تساعدك على فهم التعرض بطرق تعني شيئا ما بالفعل. انتقل إلى أسفل حسب المتداول أو الأداة أو الإستراتيجية أو الإطار الزمني ، مهما كانت الزاوية التي تساعدك على البقاء في صدارة منحنى المخاطرة.

  • تقسيمات التعرض حسب الأصول أو المتداول أو المجموعة
  • الأداء التاريخي مقابل السلوك في الوقت الفعلي

معلمات مخاطر قابلة للتخصيص بالكامل

تعمل كل شركة وساطة بإطار عمل المخاطر الفريد الخاص بها ، وقد تم تصميم SiRiX Broker للتكيف مع ذلك. من حدود الرافعة المالية وعتبات الخسارة اليومية إلى متطلبات الهامش ، تسمح المنصة بالتخصيص الكامل. هل تحتاج إلى إعدادات مخصصة لملفات تعريف المتداولين أو أنواع الحسابات المختلفة؟ وسيط SiRiX يجعل الأمر سهلا. هذه مرونة حسب التصميم ، وليست حلا واحدا يناسب الجميع.

  • تعيين الحد الأقصى للتراجع ، والحد الأقصى للخسارة اليومية ، وحدود الهامش
  • إنشاء ملفات تعريف المخاطر لكل نوع عميل أو مجموعة
  • تطبيق فرض القواعد في الوقت الفعلي

لوحة تحكم المسؤول البديهية

العديد من منصات المخاطر تطغى على المستخدمين بالتعقيد ، لكن SiRiX Broker يتخذ نهجا مختلفا. إنه مصمم لتحقيق الوضوح وسهولة الاستخدام ، مما يوفر وظائف قوية من خلال واجهة سهلة الاستخدام ومبسطة. مع كل شيء يمكن الوصول إليه من لوحة تحكم واحدة ، لا تصبح إدارة المخاطر أسرع فحسب ، بل تصبح أكثر ذكاء.

  • نظرة عامة واضحة على جميع الحسابات والتداولات
  • الوصول بنقرة واحدة إلى تقارير المخاطر التفصيلية
  • تخصيص السحب والإفلات لعناصر واجهة المستخدم والوحدات النمطية
  • التحكم في وصول المستخدم وإجراءاته من خلال الأذونات القابلة للتخصيص

تكامل الطلبات الذكية والوصول إلى السيولة

لا يقتصر تدفق الأوامر على التنفيذ فحسب ، بل يتعلق بالتنفيذ بدقة وكفاءة وربحية. يتكامل وسيط SiRiX مباشرة مع أوامر SiRiX الذكية ، مما يحول عمليات التداول الخاصة بك إلى آلة مضبوطة بدقة مصممة لظروف السوق الديناميكية.

ولكن ما يميز SiRiX حقا هو دورها كمركز سيولة قوي. دخلت Leverate في شراكة مع شبكة موثوقة من المؤسسات Prime ، مما يمنح الوسطاء إمكانية الوصول إلى مجمعات سيولة عميقة ، وفروق أسعار ضيقة للغاية ، وأسعار تنافسية. يمنح هذا عملائك جودة تعبئة أفضل وتنفيذ أسرع وبيئة تداول أكثر استقرارا ، خاصة أثناء الأحداث عالية التقلب.

تمتد الميزة إلى ما هو أبعد من الأدوات التقليدية. ترتبط البنية التحتية القوية ل Leverate أيضا بالعديد من بورصات العملات المشفرة وأماكن السيولة ، مما يوفر عمقا محسنا للسوق وشفافية الأسعار لتداول العملات المشفرة. وهذا يعني فروق أسعار أقل وإعادة تسعير أقل ، حتى في الأسواق الرقمية سريعة الحركة.

مع أوامر SiRiX الذكية ، تحصل على:

  • منطق التوجيه المتقدم الذي يسعى تلقائيا للحصول على أفضل الأسعار المتاحة عبر العديد من مزودي السيولة
  • استراتيجيات التنفيذ التي تتكيف في الوقت الفعلي مع ظروف السوق وسلوك العميل
  • اتصال سلس بشبكة سيولة متنوعة وموثوقة ، بما في ذلك الأسواق التقليدية وأسواق العملات المشفرة

أدوات الامتثال المضمنة

نعلم جميعا أن الامتثال مؤلم ، لكن SiRiX Broker يجعله غير مؤلم. من سجلات التداول الآلية إلى التقارير الجاهزة للتدقيق ، يمكنك الحصول على أدوات تتأكد من أنك تلعب وفقا للقواعد دون عناء.

  • تواريخ التجارة التي يتم إنشاؤها تلقائيا
  • مسارات التدقيق المضمنة
رسم بياني يوضح الميزات والمزايا الرئيسية ل SiRiX Broker

لماذا يلجأ وسطاء العقود مقابل الفروقات الأفضل أداء إلى وسيط SiRiX

إذن ، ما وراء التحول نحو SiRiX Broker من بين أنجح شركات العقود مقابل الفروقات في الصناعة؟

تكمن الإجابة في الحاجة المتزايدة للاستجابة في الوقت الفعلي والأتمتة الذكية في مشهد تداول لا يمكن التنبؤ به بشكل متزايد. في الأسواق المتقلبة ، حيث يمكن أن يتغير سلوك المتداول وظروف السوق في ثوان ، لا يستطيع الوسطاء العمل على البيانات المتأخرة أو الأنظمة المنعزلة. إنهم بحاجة إلى أدوات لا تواكب فحسب ، بل تمكنهم من البقاء في المقدمة.

يقدم وسيط SiRiX ذلك بالضبط. من خلال المراقبة في الوقت الفعلي ومعلمات المخاطر القابلة للتكوين بالكامل والتحليلات المتعمقة ، تمكن واجهة الإدارة الوسطاء من اتخاذ قرارات سريعة ومستنيرة مع الحفاظ على التحكم الصارم في التعرض للمخاطر. إنه مزيج استراتيجي من المرونة والأمان ، مما يساعد الشركات على الاستجابة ديناميكيا دون التضحية بالامتثال أو الصرامة التشغيلية.

تمتد القيمة عبر كل طبقة من طبقات عملك:

  • للعملاء: والنتيجة هي بيئة تداول أكثر استقرارا وسلاسة حيث يتم منع المشكلات قبل تفاقمها. يشعر العملاء بالثقة ، وهذا يترجم إلى ولاء وقيمة أعلى مدى الحياة.
  • للمنظمين: يدعم SiRiX عمليات شفافة وقابلة للتدقيق من خلال أدوات الامتثال المضمنة وسجلات التداول الآلية والتقارير القابلة للتخصيص ، مما يساعدك على البقاء مستعدا لعمليات التدقيق والمراجعات التنظيمية.
  • لفريقك: داخليا ، يدمج الإشراف على المخاطر ومراقبة التجارة والتحليلات في واجهة واحدة بديهية. يعمل فريقك بكفاءة أكبر ، ويقضي وقتا أقل في التتبع اليدوي ، ويركز بشكل أكبر على اتخاذ القرارات الاستراتيجية.

في النهاية ، SiRiX Broker ليست مجرد واجهة إدارية ، إنها مضاعف أداء للشركات الجاهزة للتوسع والتطور والقيادة في بيئة تنافسية لعقود الفروقات.

رسم بياني يوضح 4 تأثيرات رئيسية لوسطاء العقود مقابل الفروقات باستخدام وسيط SiRiX

هل SiRiX مناسب لشركتك؟

سواء كنت تدير شركة وساطة بوتيك أو تتوسع في أسواق جديدة ، فإن SiRiX Broker مصمم للتطور معك. يعني تصميمه القابل للتكوين بدرجة كبيرة أنه يتكيف مع سياسات المخاطر والعمليات التشغيلية وهوية العلامة التجارية ، لذلك لا تضطر إلى الامتثال لقيود النظام الصارمة.

ومن وجهة نظر الموارد؟ إنه يغير قواعد اللعبة. يوفر دمج أدوات المخاطر الخاصة بك في واجهة واحدة وقتا كبيرا ويقلل من العبء على فريق العمليات الخاص بك. وهذا يعني عددا أقل من المهام اليدوية ، وأخطاء أقل ، والمزيد من الوقت الذي يقضيه في الإستراتيجية والنمو.

خلاصة القول: السيطرة على الاكتساب وليس التعقيد

في بيئة التداول سريعة الخطى اليوم ، لا يمكن تفاوض الدقة والسرعة والرؤية. يمكنك SiRiX Broker من التحكم الكامل في مخاطر شركتك بشكل استباقي وفعال وثقة. السؤال الحقيقي ليس ما إذا كان يجب عليك الترقية ، بل ما إذا كنت تستطيع تحمل مخاطر البقاء مع نظام لا يواكب ذلك. مع SiRiX ، أنت لا تواكب السوق فحسب ، بل تظل في صداهره. العملات المشفرة جنبا إلى جنب مع الفوركس والسلع والمؤشرات والأسهم.

شارك هذا المنشور:

قم ببناء وسيط فوركس
يعمل منذ اليوم الأول.

حلول الدعامة

لافتة لمقابلة مع Leverate حول البنية التحتية للتداول في عام 2026، يظهر فيها إيدان ستامبولشيك، رئيس قسم المنتجات، مع صورة له ورسم سهم صاعد.

البنية التحتية لتداول الدعائم: بناء نموذج قابل للتطوير لعام 2026 وما بعده

شهدت صناعة تداول الملكية تحولاً هيكلياً هائلاً منذ التوسع السريع في عام 2024. ولفهم كيفية قيام المشغلين الناجحين ببناء بنية تحتية مستدامة في عام 2026، جلسنا مع إيدان ستامبولشيك، رئيس...
Leverate Marketing
يُظهر منظر المدينة طريقين ينقسمان إلى طريقين، أحدهما مكتوب عليه "CFD" والآخر "الأسهم"، مع لافتة في المنتصف مكتوب عليها "ما هو اختيارك؟.

الفرق بين عقود الفروقات والأسهم: الاختلافات الرئيسية التي يجب أن يعرفها كل متداول

يطالب متداولو التجزئة بالتعرض الفوري للأصول العالمية دون الاحتكاك بالملكية التقليدية. بالنسبة للمشغلين الذين يطلقون أو يوسعون نطاق أعمال التداول، فإن هيكلة عرض المنتج المناسب يحدد تكاليف اكتساب العملاء وحجم...
Leverate Marketing
لوحة تحكم رقمية تحتوي على مخططات ورسوم بيانية وتدفقات بيانات مجردة ونص: "بنية بوابة الوسيط التي تعمل على توسيع نطاق العمليات دون تعقيد.

بنية بوابة الوسيط التي تعمل على توسيع نطاق العمليات بدون تعقيدات

يتطلب تشغيل شركة وساطة أو شركة تداول مملوكة إدارة توازن دقيق بين النمو السريع والاستقرار التشغيلي. عندما يرتفع حجم التداول، غالبًا ما تكشف الأنظمة التي كانت تعمل في السابق بشكل...
Leverate Marketing
الحل المتكامل لوسطاء عقود الفروقات وشركات تداول عقود الفروقات

الحل الجاهز لإطلاق شركتك للوساطة المالية وتنميتها وتوسيع نطاقها.

متجر شامل لشركات الدعم التي تصنع الفارق.

إدارة علاقات العملاء، وبوابة الوسطاء، والشركات التابعة والوسطاء المعرفين، وإدارة المخاطر، وغير ذلك الكثير.

منظومة خدمات مُدارة بالكامل لـ MT4/5.

نجمة خماسية ذات ملء متدرج من الأرجواني إلى الوردي داخل مخطط مربع مستدير على خلفية بيضاء.

أطلق منصتك الخاصة بأسواق التنبؤ، ذات علامة تجارية كاملة ومدارة بالكامل.

تمكين الوساطة المالية الخاصة بك

منصة العلامة البيضاء الكاملة - يظل متداولوك متفاعلين، وتظل علامتك التجارية أقوى. الرسوم البيانية المتقدمة، والتداول الاجتماعي، وتطبيقات الجوال، والعلامات التجارية.

الأدوات التي تجعلك تعمل بشكل أفضل وأسرع وأكثر ذكاءً

ابدأ الوساطة باستخدام MT5 أو MT4. مدعومًا بالبنية التحتية التي أثبتت جدارتها لدى Leverate.

ابدأ الوساطة الخاصة بك مع حل العلامة البيضاء الكامل من Leverate - إدارة علاقات العملاء وأدوات العميل.

أطلق العنان للإمكانات الكاملة لشركتك الخاصة مع حل إدارة علاقات العملاء المتخصص.

...

السيولة التي لا تنام أبدًا

مزود السيولة متعدد الأصول الخاص بك. أطلق أعمال التداول الخاصة بك، مدعومة بسيولة قابلة للتطوير من اليوم الأول.

بدءًا من دقة التسعير إلى سرعة التنفيذ، يعمل مزودو السيولة على تشكيل أداء الوساطة لديك.

السيولة المؤسسية للعملات الرقمية المشفرة لنمو الوسيط.

...

ابقَ على اطلاع دائم بالمحتوى الذي يشكل مستقبل الصناعة - من حلول الوسطاء إلى ابتكارات التكنولوجيا المالية.

مزود التكنولوجيا الحائز على العديد من الجوائز

الحل المتكامل لوسطاء عقود الفروقات وشركات تداول عقود الفروقات

الحل الجاهز لإطلاق شركتك للوساطة المالية وتنميتها وتوسيع نطاقها.

متجر شامل لشركات الدعم التي تصنع الفارق.

إدارة علاقات العملاء، وبوابة الوسطاء، والشركات التابعة والوسطاء المعرفين، وإدارة المخاطر، وغير ذلك الكثير.

منظومة خدمات مُدارة بالكامل لـ MT4/5.

نجمة خماسية ذات ملء متدرج من الأرجواني إلى الوردي داخل مخطط مربع مستدير على خلفية بيضاء.

أطلق منصتك الخاصة بأسواق التنبؤ، ذات علامة تجارية كاملة ومدارة بالكامل.

تمكين الوساطة المالية الخاصة بك

منصة العلامة البيضاء الكاملة - يظل متداولوك متفاعلين، وتظل علامتك التجارية أقوى. الرسوم البيانية المتقدمة، والتداول الاجتماعي، وتطبيقات الجوال، والعلامات التجارية.

الأدوات التي تجعلك تعمل بشكل أفضل وأسرع وأكثر ذكاءً

ابدأ الوساطة باستخدام MT5 أو MT4. مدعومًا بالبنية التحتية التي أثبتت جدارتها لدى Leverate.

ابدأ الوساطة الخاصة بك مع حل العلامة البيضاء الكامل من Leverate - إدارة علاقات العملاء وأدوات العميل.

أطلق العنان للإمكانات الكاملة لشركتك الخاصة مع حل إدارة علاقات العملاء المتخصص.

...

السيولة التي لا تنام أبدًا

مزود السيولة متعدد الأصول الخاص بك. أطلق أعمال التداول الخاصة بك، مدعومة بسيولة قابلة للتطوير من اليوم الأول.

بدءًا من دقة التسعير إلى سرعة التنفيذ، يعمل مزودو السيولة على تشكيل أداء الوساطة لديك.

السيولة المؤسسية للعملات الرقمية المشفرة لنمو الوسيط.

...

ابقَ على اطلاع دائم بالمحتوى الذي يشكل مستقبل الصناعة - من حلول الوسطاء إلى ابتكارات التكنولوجيا المالية.

مزود التكنولوجيا الحائز على العديد من الجوائز

إطلاق أو توسيع نطاق الوساطة الخاصة بك
تحدث إلى خبير العقود مقابل الفروقات والدعائم.

قابلنا